分享西門子虛擬PLC與組態軟件iFIX之間TCP/IP仿真通訊。
一、TCPIP協議簡介
TCP/IP傳輸協議,即傳輸控制/網絡協議,也叫做網絡通訊協議。它是網絡應用中最基本的通信協議。TCP/IP傳輸協議對互聯網中各部分進行通信的標準和方法進行了規定。并且,TCP/IP傳輸協議是保證網絡數據信息及時、完整傳輸的兩個重要的協議。TCP/IP傳輸協議是嚴格來說是一個四層的體系結構,應用層、傳輸層、網絡層和數據鏈路層都包含其中。
二、協議搭建的工具
Win7 32位虛擬機:1套
Win XP 虛擬機:1套
STEP7及WinLC :1套
iFIX5.1:1套
三、應用軟件介紹
STEP7介紹
STEP 7是一款編程軟件,用于西門子系列工控產品包括SIMATIC S7、M7、C7和基于PC的WinAC的編程、監控和參數設置,是SIMATIC工業軟件的重要組成部分。STEP 7具有以下功能:硬件配置和參數設置、通訊組態、編程、測試、啟動和維護、文件建檔、運行和診斷功能等。
WinAC介紹
SIMATIC WinAC是西門子公司開發的基于PC控制的核心組件,它的出現擴展了SIMATIC S7的控制范圍。WinAC是一個名副其實的控制中心,它將PLC控制、數據處理、通訊、可視化及工藝集成于一臺PC機上。WinLC是WinAC中的一種控制器,Windows Logic Controller, 是可執行 S7 控制器 (S7-300/400) 功能的軟PLC系統的一個 實時作業系統上執行的應用軟件。即是基于實時系統的,完成PLC任務的軟件。
iFIX介紹
iFIX是Intellution自動化軟件產品家族(目前已歸屬GE)中的一個基于Windows的HMI/SCADA組件。iFIX是基于開放的和組件技術的產品,專為在工廠級和商業系統之間提供易于集成和協同工作設計環境。它的功能結構特點可以減少開發自動化項目的時間,縮短系統升級和維護的時間,與第三方應用程序無縫集成,增強生產力。iFIX的SCADA部分提供了監視管理、報警和控制功能。它能夠實現數據的絕對集成和實現真正的分布式網絡結構。
iFIX的HMI部分是監視控制生產過程的窗口,它提供了開發操作員熟悉的畫面所需要的所有工具。
四、協議仿真環境搭建過程
01
環境配置
將兩臺虛擬機及物理機設置在同一網段:
STEP7 IP:192.168.2.3
02
STEP7配置
站點及硬件配置
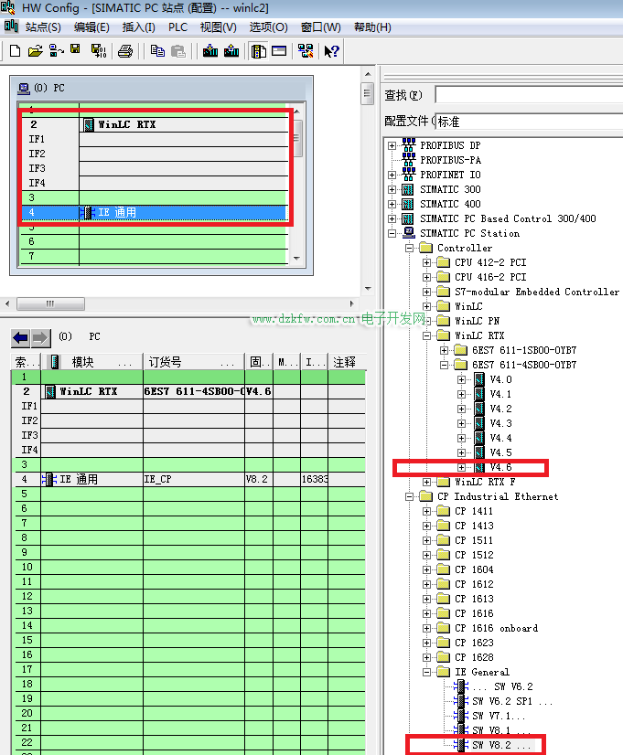
打開STEP7,插入一個SIMATIC PC 站點。配置組態,插槽中分別插入WinLC RTX和IE General,并將IE的IP設置為虛擬機的IP192.168.2.3。然后保存編譯。
程序編寫及下載
新建OB1及DB塊,并編寫一段程序,與上位機通訊時用作監控數據,更直觀的判斷通訊狀態。
03
iFIX配置
系統配置
打開系統配置,添加并配置S7A驅動。配置好設備及塊地址后,監視通訊狀態是否良好。
數據庫管理器
打開數據庫管理器,然后添加DI、AI變量與PLC程序中的變量地址一一對應。
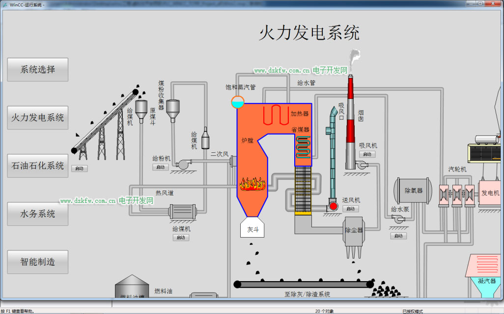
添加畫面及運行
新建畫面,添加管道、水泵、出水罐等標簽。然后關聯數據庫中的變量。運行畫面后當按下水泵啟動按鈕后,水泵啟動指示燈變為運行狀態(綠色),同時液位會按照一定速率升高。當液位高于設定值時,會產生液位高報警,提示操作人員液位異常。停止水泵運行,液位保持不變。
五、TCP/IP協議虛擬化仿真技術應用
01
虛擬化工業場景仿真
利用此虛擬化技術實現虛擬化平臺的搭建,能夠無限接近真實的控制系統、監控上位機的虛擬化仿真,實現典型的工業場景虛擬化,如石油石化、火力發電、水利系統、智能制造等。
02
虛擬化靶場管理平臺
將虛擬化工業場景搭建到工業互聯網安全虛擬化靶場平臺,針對控制、監控系統進行虛擬化模擬仿真,并能在其上進行數據流量抓取分析、攻防演練以避免對真實業務網絡的破壞。
END





返回頂部
刷新頁面
下到頁底