汽車發動機構造原理圖解
發動機是一種由許多機構和系統組成的復雜機器。無論是汽油機,還是柴油機;無論是四行程發動機,還是二行程發動機;無論是單缸發動機,還是多缸發動機。要完成能量轉換,實現工作循環,保證長時間連續正常工作,都必須具備以下一些機構和系統。
(1) 汽車發動機的曲柄連桿機構
曲柄連桿機構是發動機實現工作循環,完成能量轉換的主要運動零件。它由機體組、活塞連桿組和曲軸飛輪組等組成。在作功行程中,活塞承受燃氣壓力在氣缸內作直線運動,通過連桿轉換成曲軸的旋轉運動,并從曲軸對外輸出動力。而在進氣、壓縮和排氣行程中,飛輪釋放能量又把曲軸的旋轉運動轉化成活塞的直線運動。
(2) 汽車發動機的配氣機構
配氣機構的功用是根據發動機的工作順序和工作過程,定時開啟和關閉進氣門和排氣門,使可燃混合氣或空氣進入氣缸,并使廢氣從氣缸內排出,實現換氣過程。配氣機構大多采用頂置氣門式配氣機構,一般由氣門組、氣門傳動組和氣門驅動組組成。
(3) 汽車發動機的燃料供給系統
汽油機燃料供給系的功用是根據發動機的要求,配制出一定數量和濃度的混合氣,供入氣缸,并將燃燒后的廢氣從氣缸內排出到大氣中去;柴油機燃料供給系的功用是把柴油和空氣分別供入氣缸,在燃燒室內形成混合氣并燃燒,最后將燃燒后的廢氣排出。
(4)汽車發動機的潤滑系統
潤滑系的功用是向作相對運動的零件表面輸送定量的清潔潤滑油,以實現液體摩擦,減小摩擦阻力,減輕機件的磨損。并對零件表面進行清洗和冷卻。潤滑系通常由潤滑油道、機油泵、機油濾清器和一些閥門等組成。
(5)汽車發動機的冷卻系統
冷卻系的功用是將受熱零件吸收的部分熱量及時散發出去,保證發動機在最適宜的溫度狀態下工作。水冷發動機的冷卻系通常由冷卻水套、水泵、風扇、水箱、節溫器等組成。
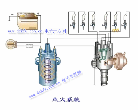
(6) 汽車發動機的點火系統
在汽油機中,氣缸內的可燃混合氣是靠電火花點燃的,為此在汽油機的氣缸蓋上裝有火花塞,火花塞頭部伸入燃燒室內。能夠按時在火花塞電極間產生電火花的全部設備稱為點火系,點火系通常由蓄電池、發電機、分電器、點火線圈和火花塞等組成。
(7) 汽車發動機的起動系統
要使發動機由靜止狀態過渡到工作狀態,必須先用外力轉動發動機的曲軸,使活塞作往復運動,氣缸內的可燃混合氣燃燒膨脹作功,推動活塞向下運動使曲軸旋轉。發動機才能自行運轉,工作循環才能自動進行。因此,曲軸在外力作用下開始轉動到發動機開始自動地怠速運轉的全過程,稱為發動機的起動。完成起動過程所需的裝置,稱為發動機的起動系。
汽油機由以上兩大機構和五大系統組成,即由曲柄連桿機構,配氣機構、燃料供給系、潤滑系、冷卻系、點火系和起動系組成;柴油機由以上兩大機構和四大系統組成,即由曲柄連桿機構、配氣機構、燃料供給系、潤滑系、冷卻系和起動系組成,柴油機是壓燃的,不需要點火系


返回頂部
刷新頁面
下到頁底