先進行兩個思考吧。
第一個簡單思考,還有沒有朋友區分不開繼電器和接觸器呢?在我們的教科書上,我們發現這二者有很多相似之處,都有線圈,都有常開常閉觸點。因為二者的區別并非本文描述的重點,簡單說一下吧,繼電器的線圈和底座可以分開,一般繼電器損壞,直接拔下線圈,換個新的就可以了,常用于低壓控制電路,觸點的電壓一般不超過220V;接觸器線圈和觸點組成一個整體,觸點不夠了,可以再插上一個觸點模塊,增加觸點,觸點多用于380V。二者在使用的原理上,基本相同。
第二個思考,什么是自鎖電路?看一下下面的圖1
圖1
圖中SB1和SB2是兩個按鈕,區別在于SB1是常閉按鈕,SB2是常開按鈕。圖中三個KM字母是一個器件上的,就是接觸器上的,方塊的KM是線圈,給KM線圈加上電壓,KM的觸點會進行動作,常開觸點變閉合,常閉觸點變斷開,一旦KM線圈沒有電,觸點馬上恢復初始狀態。解釋自鎖:如圖中在QS斷路器接通的前提下,按下SB2,此時KM線圈得電,其常開觸點閉合,此時即使松開SB2,KM線圈也有電,因為它通過自己常開觸點閉合后的線路送來了電,好像自己給自己鎖上了一樣。如果想斷開,只有把給KM線圈送電的線路斷開一個口,圖中的SB1就是用來做這個工作的。再看一下下面的圖,哪個能鎖上。
圖2
c可以實現自鎖。記住一點,常開按鈕與線圈的常開并聯后再串聯上線圈,就實現了自鎖。
圖3
圖3這樣的線路,一般情況下通的是380V的電,控制線路用的也是380V的電,接觸器線圈的工作電壓也是380V。去除圖1中的FU4、FU5熔斷器和FR1熱繼電器,就是圖3的電路圖。
圖4
圖4的接觸器外形雖然與圖3不同,但使用上是相同的。在控制電路上增加了熔斷器和熱繼電器,使線路更加安全。
圖5
圖5與圖4的區別,首先主電路通的是220V電壓,其次我們看到控制電路的電源是通過變壓器接入,具體是多少電壓,這就取決于接觸器線圈的工作電壓是多少了。
圖6
圖6對比圖5,其控制電路的電壓是220V的,缺少了熔斷器,但在控制電路上增加了一個斷路器。
圖7
圖7對比圖6,只是接觸器不同。
圖8
圖8一般情況下通的是380V的電,控制電路用的也是380V的,接觸器線圈的工作電壓也是380V。
圖9
圖9相比圖8,在控制電路上增加了熱繼電器和熔斷器,保護了主電路。一旦線路過熱,熱繼電器會斷開觸點。如果瞬時電流非常大,熔斷器也會斷開控制電路,進而斷開主電路。
圖10
圖10的線路很簡單,但不太安全,旋鈕開關打到閉合,接觸器線圈接通,負載工作;相反,接觸器線圈沒有電,負載不工作。
圖11
圖11可以對比圖4,主電路電壓和控制回路電壓發生了變化,控制回路里面的熔斷器也換成了斷路器。
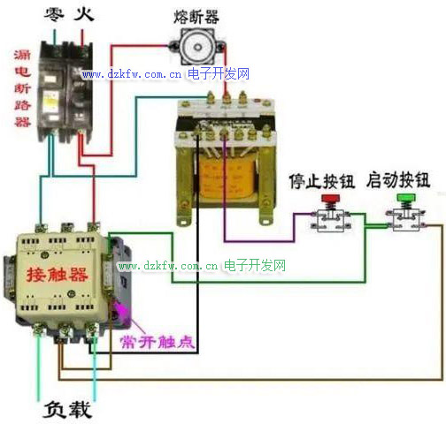
圖12
圖12主電路通的是380V的電壓,而控制回路通過變壓器變壓通的是220V的電壓。
圖13
經過上面的分析,圖13就不再贅述了。
本文的關鍵其實就是重點說明了自鎖電路的使用。懂得了原理后,我們可以根據需要設計出很多線路,在實際使用中我們要多考慮到安全因素,熔斷器和熱繼電器都應該加入到電路中。


返回頂部
刷新頁面
下到頁底